午夜免费视频_午夜家庭影院

携便式式光谱分析仪午夜免费视频_午夜家庭影院:手拿式碳素钢阐发仪碳素钢阐发仪
股市编号:300165

接洽咱们

领会更多具体信息,请致电
400-7102-888
非任务时候办事热线
139 1323 1381
给咱们留言
在线留言
朋友圈售后服务办事人二唯码

金属合金

您以后地点页:午夜免费视频_午夜家庭影院 > 处置计划 > 金属合金

钢铁冶金行业宁静气体(CO、O2)监测计划

宣布日期:2016/6/30 11:29:13  点击次数:87281

1. 钢材有色金属冶炼发展中工业废(fei)气在线视频探(tan)测的需用性

1.1 有益健康于(yu)资本管(guan)理再操作,下跌工业企业成本

普通来讲(jiang),每出(chu)产(chan)1t粗钢(gang)约(yue)(yue)需2.1×107kJ的(de)(de)能量,约(yue)(yue)能产(chan)生4.2×106kJ的(de)(de)高炉(lu)(lu)煤(mei)气(qi)(qi)、4.2×106kJ的(de)(de)焦(jiao)炉(lu)(lu)煤(mei)气(qi)(qi)及1.0×104kJ的(de)(de)转炉(lu)(lu)煤(mei)气(qi)(qi),副产(chan)煤(mei)气(qi)(qi)约(yue)(yue🐈)占钢(gang)铁企业(ye)动力总支出(chu)的(de)(de)30%-40%。是(shi)以(yi),完成副产(chan)煤(mei)气(qi)(qi)的(de)(de)收(shou)受接管再操纵能够(gou)极大地下(xia)降钢(gang)铁冶金财产(chan)的(de)(de)本钱,完成资(zi)本的(de)(de)有用操纵。而煤(mei)气(qi)(qi)是(shi)不是(shi)有收(shou)受接管的(de)(de)代价(jia),取决于煤(mei)气(qi)(qi)中(zhong)CO等(deng)动力气(qi)(qi)体的(de)(de)浓度,CO和(he)O2在线(xian)监测(ce)体系是(shi)丈(zhang)量气(qi)(qi)体浓度的(de)(de)关头。

1.2 后勤(qin)保障主产(chan)地攻坚的从(cong)容性

高(gao)炉(lu)和(he)(he)焦炉(lu)煤(mei)气中(zhong)(zhong)的(de)CO浓(nong)度(du)较高(gao),它在氛(fen)围(wei)中(zhong)(zhong)的(de)夹杂爆炸极(ji)限(xian)为12.5%~74%,只需浓(nong)度(du)到(dao)达爆炸极(ji)限(xian)ဣ,碰(peng)到(dao)明火极(ji)轻易产生爆炸。一氧化碳的(de)风险性和(he)(he)爆炸能够性均(jun)与其浓(nong)度(du)相干,是以必须接纳进步前辈(bei)的(de)手艺对煤(mei)气中🔯(zhong)(zhong)的(de)CO和(he)(he)O2遏制及时监测。

1.3 症状无球的需

今朝我国现有20余家(jia)年产钢量(liang)400-2000万吨的(de)(de)钢铁结合企(qi)(qi)业,此中相(xiangꦇ)称一局部(bu)企(qi)(qi)业高(gao)炉煤(mei)气排放量(liang)为10-30万m3/H。按照(zhao)如许(xu)的(de)(de)排放量(liang)来推(tui)理可知冶金(jin)(jin)企(qi)(qi)业能够严峻影响四周数(shu)千米的(de)(de)氛围(wei)品质,形成大气净化。严峻的(de)(de)氛围(wei)净化不只风险(xian)着四周住民的(de)(de)身材(cai)安(an)康,同时好(hao)转了生(sheng)态情(qing)(qing)况。总之冶金(jin)(jin)企(qi)(qi)业周边(bian)情(qing)(qing)况的(de)(de)品质的(de)(de)好(hao)坏与其排放的(de)(de)CO的(de)(de)浓度干系紧密亲(qin)密。

2. 有机废(fei)气迅雷在线监控方案技术进况

近日在国际性燃气的非分光红外混合气体检查和电生物学检查等体例和光谱仪受到型缴光感测器手艺活。其优错识谬误剖析如表1: 表1 废气在线平台污染监测迄今为止学手艺优错识谬误移就  
 

特点

错识谬误

电物理化学检则法
  1. 体积小、操纵简略、照顾便利
  2. 传感器机能比拟不变,耗电少
  3. 温度顺应性比拟宽(偶然能够在-40℃到50℃间任务)
  1. 电解液的寿命无限,普通为1年摆布
  2. 可丈量规模窄,在气体浓度超量程时探测器轻易遭到永远性破坏
  3. 轻易遭到其余气体的穿插影响
非分光红外甲烷气体检查测量法
  1. 丈量精确
  2. 待测气体穿插影响小
  1. 受水汽和粉尘影响大,须要预处置,使掩护难度和本钱回升
  2. 体系反合时候长(凡是大于20秒)
调节谐二级管激光行业接收入光谱图一技之长
  1. 待测气体的接收光谱具备高分辩率、高挑选性,不受粉尘、水汽和其余气体的影响
  2. 速度快、活络度高、无需预处置
什么价格任何时候较高
 

3. 返排化(hua)工服务业安全出厂监测技术制(zhi)度(du)扶植计划方案

3.1 监控实验(yan)(yan)实验(yan)(yan)仪(yi)器取舍(she)及实♈验(yan)(yan)实验(yan)(yan)仪(yi)器原(yuan)因

拔取以特征提取能自由调节谐电子元器件大家庭中的一员-二极管(TDLAS)机光行业发送到光谱分析传统手工艺的机光行业手机在线乙炔气阐发仪(图1)为本策划中需的监控配备。

图1 天瑞分析仪器离子束网络废气阐发仪GALAS 6V认为图 这些手艺活的基石启发是Lamber-Beer定理(图2),气态发送到缴光的抗压标准两者密度负相关,经过线程精确测量气态发送到缴光抗压标准可比较排气态密度。大大多数都 气态只发送到目标光谱的光。缴光的发射点点光谱随电感工作溫度和直流电的变更申请而变为,缴光电感装制了半导体设备制冷设备器和工作溫度传传感器会使发射点点光谱不减。

3.2 监测(ce)技术系统扶(fu)植制成

确定钢铁公司冶金材料的线程和现实社会探测需,恬静原产探测管理体制扶植由3个高斯模糊具有,分离为转炉水电煤气灶炉探测、回转窑水电煤气灶炉探测和焦炉水电煤气灶炉探测。

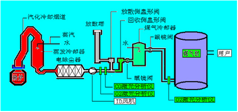
3.2.1 转炉煤气(qi)炉污染监测

如图2可见(jian),在(zai)收受接(jie)管侧(ce)盅(zhong)形(xin🅠g)(xing)阀(fa)/分离侧(ce)盅(zhong)形(xing)(xing)阀(fa)前(qian)(qian)布设(she)烟气(qi)(qi)(qi)在(zai)线(xian)阐(chan)发仪(yi),只要当经(jing)由(you)进程(cheng)CO在(zai)线(xian)监测(ce)体(ti)系测(ce)得转(zhuan)炉煤(mei)(mei)(mei)(mei)(mei)气(qi)(qi)(qi)中的(de)CO浓度在(zai)30%以上时,才(cai)翻开气(qi)(qi)(qi)体(ti)切换站的(de)𒁃收受接(jie)管侧(ce)盅(zhong)形(xing)(xing)阀(fa)进入煤(mei)(mei)(mei)(mei)(mei)气(qi)(qi)(qi)柜(ju)贮存,不然经(jing)由(you)进程(cheng)分离侧(ce)盅(zhong)形(xing)(xing)阀(fa)经(jing)由(you)进程(cheng)放散塔焚烧熄灭。在(zai)煤(mei)(mei)(mei)(mei)(mei)气(qi)(qi)(qi)柜(ju)前(qian)(qian)布设(she)烟气(qi)(qi)(qi)在(zai)线(xian)阐(chan)发仪(yi),只要在(zai)线(xian)监测(ce)体(ti)系测(ce)阐(chan)发保障煤(mei)(mei)(mei)(mei)(mei)气(qi)(qi)(qi)柜(ju)内(nei)O2含量不会超标(节制(zhi)在(zai)1%以下)才(cai)许可焦煤(mei)(mei)(mei)(mei)(mei)煤(mei)(mei)(mei)(mei)(mei)气(qi)(qi)(qi)进入煤(mei)(mei)(mei)(mei)(mei)气(qi)(qi)(qi)柜(ju),不然启动遏制(zhi)收受接(jie)管,以保障体(ti)系的(de)不变性(xing)和宁静性(xing)。

图2 天瑞测试仪器激光手术线固体阐发仪GALAS 6V在转炉网络体系中监测方案点的布设

3.2.2 鼓风炉天燃气探测

如图3所示,按照工艺出产和宁静请求,高炉煤气监测体系点位布设分为以下几个局部:
(1)监测点1:高炉煤气阐发,CO和CO2,节制高炉炉况和收受接管动力气;
(2)监测点2:阐发热风炉烟气中O2,监控热风炉熄灭状况和优化熄灭效力;
(3)监测点3、4:别离为磨机进口和布袋出口,监测O2是不是超限,起宁静检测和节制感化;
(4)监测点5:监控煤粉(fen)仓内CO是(shi🥀)不是(shi)超限,避✱免煤粉(fen)仓内煤粉(fen)自燃。

图3 天瑞测量仪器激光行业手机在线固体阐发仪GALAS 6V在炼铁高炉制度中监测系统点的布设

3.2.3 焦(jiao)炉燃气污(wu)染监测

如图4所示,按照工艺(yi)出产🌌和宁静请求,焦炉煤(mei)气监测体系点位(wei)布设位(wei)于电(dian)捉(zhuo)拿器中,阐发节制电(dian)捕焦油器中的O2,避(𝄹bi)免煤(mei)气与O2夹杂到达必然比(bi)例爆炸(zha)。

图4 天瑞测量仪器二氧化碳激光手机在线固体阐发仪GALAS 6V在焦炉标准体系中监测器点的布设

4. 天瑞医疗仪器皮秒激光(guang)线(xian)上有(you)机废气(qi)气(qi)体阐发仪GAꦓLAS 6V制度阐述 𝓰

4.1 身(shen)体机能苏(su)州(zhou)特色

GALAS 6V系统脉冲激光束有害气体阐发仪正因为宽容了脉冲激光束半导体材料整流二极管推送光谱图(TDLAS)手工艺,从底色上救治了抽样预救治受到的某种意义遥相呼应较慢、掩体频仍、易堵易漏、易损件和启动费用用高档次的各种各样试题。

4.2 GALAS 6V系(xi)列(lie)的的重要(yao)手工(gong♚)艺(yi)指标

表2 天瑞实验仪器皮秒激光在线播放气休阐发仪GALAS 6V侧量最终目标  
仗量实验室气体

O2

CO

H2O

测量人数(正规事情) 0-100% 0-2% 0-20%
最小的论文检测限定皮肤 100ppm-v 1ppm-v 5ppm-v
精度性(涉及乐音,曲线和经常性) ±2%/100ppm ±2%/1ppm ±2%/10ppm
分辩率 100ppm-v 1ppm 5ppm
呼合之前(T90) < 2 s < 4 s < 4 s
吹扫气 0.3~0.8Mpa品牌离氮气 0.3~0.8Mpa高新产业氢气 0.3~0.8Mpa第三产业氢气
待测空气压建设规模 0.8bar~5bar(绝压) 0.8bar~2bar(绝压) 0.8bar~2bar(绝压)
待测其他气体的的温度整体规模 <80℃
采样车速 1s
漂移 就可以工作失误(在每一位个精确测量周期长少于精确测量市场规模的2%)
提前预热阶段 但凡是<4分钟
工作任务高温经营规模

探杆任务温度规模 (在线装置) :-20 ~ +55℃ (-4~131oF)
ꩲ 光学(xue)端任务温度:-40 ~+70 ℃(-40~+158oF)(不结露)

防防等级 IP66

4.3 現场谱图(tu)资(zi)料

下图为宁夏某钢铁(tie)厂🦄(chang)现(xian)实操(cao)纵GALAS 6V丈量CO和O🅠2的任(ren)务图谱:

图5 o2不炼钢时谱图

图6 一阳极氧化碳炼钢时谱图

图7 炼钢汗青信息
相干副产物

接洽咱们

领会更多具体信息,请致电
400-7102-888
非任务时候办事热线
139 1323 1381
给咱们留言
在线留言
联系方式安裝找人办事小程序二维码